
Une solution logicielle HMI standard et ouverte permettant facilement de configurer et d’opérer des équipements de tests et mesures innovants.

Les défis de nos clients, nos solutions
Standardiser
Intégrez les forces spécifiques de chaque librairie vision, dans un logiciel unique, favorisant l’utilisabilité et la maintenabilité.
Flexibiliser
Ajoutez efficacement de nouvelles références à tester, de manière autonome, grâce à l’édition de recettes en no-code.
Accélerer
Profitez rapidement et régulièrement de nouveautés en capitalisant sur des fonctionnalités déjà existantes.
Innover
Bénéficiez des dernières innovations en terme de contrôle automatique, et notamment de l’intelligence artificielle (IA) et du Deep Learning.
Digiinov Inspect est la solution HMI pour la standardisation des applications de tests et mesures en production. Elle permet de combiner configurabilité et utilisabilité exacerbée à une compatibilité étendue avec les différentes technologies du monde du test et de la mesure. Elle transforme les postes de contrôle en centre de génération de données qualité.

Utilisation intuitive en production
Digiinov Inspect rend possible une personnalisation poussée de l’interface utilisateur, afin de bénéficier d’un écran de production sur mesure. Elle permet ainsi à des opérateurs sans formation spécifique d’exploiter efficacement la solution.
Gestion flexible par référence et batch
Gérez vos tests par référence et batch afin de couvrir les principaux cas d’une production industrielle.
Le modèle de données flexible de Digiinov Inspect permet de s’adapter en souplesse à vos pratiques, par simple configuration.


Ajout de produit en autonomie
Créez vos séquences de tests complexes en no-code, en vous appuyant sur une librairie d’outils riche et extensible. Les données de contrôle sont totalement configurables.
Digiinov Inspect est conçue pour que la création d’une nouvelle recette ne vous demande que de quelques minutes à une heure.
Standardisation des développements vision
Standardisez la vision industrielle au sein de votre entreprise, afin de gagner en efficacité et en maintenabilité.
Digiinov Inspect vous permet, pour chaque projet, de vous appuyer sur les outils vision les plus performants, incluant à la fois des algorithmes traditionnels et de Deep Learning, en s’interfaçant aux différents standards du secteur.


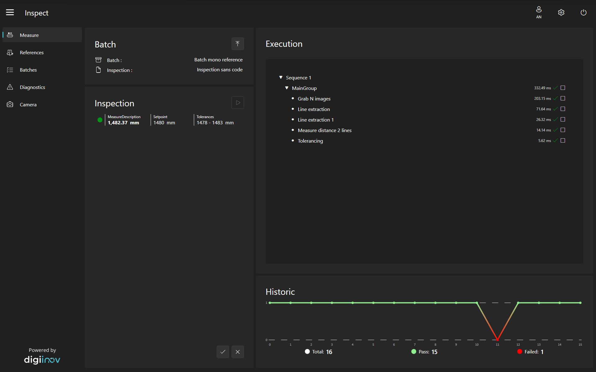
Exploitation des résultats simplifiée
Pilotez intuitivement et efficacement vos résultats qualité directement depuis Digiinov Inspect. Vos données sont sauvegardées de manière sécurisée dans une base optimisée.
Vous avez également la possibilité de connecter un outil tiers, comme une BI ou des algorithmes d’analyses boostés par l’intelligence artificielle, pour une exploitation extensive de vos données.
Personnalisable à volonté
Digiinov Inspect permet l’accès à des applications comme le contrôle qualité, la classification, le comptage ou le tri, sans nécessité de compétences pointues en programmation, tout en permettant de s’interfacer en souplesse avec les systèmes IT.


Intégration accélérée de librairies de
mesures spécialisées
L’architecture orientée objet de Digiinov Inspect garantie sa flexibilité et son évolutivité. Profitez de l’intégration déjà réalisées de plusieurs librairies de tests et mesures.
Vous souhaitez intégrer une librairie particulière, potentiellement renforcée par de l’IA ? Digiinov Inspect repose sur le framework .Net de Microsoft, vous garantissant une ouverture et une compatibilité naturelle à de nombreux outils du marché.
Basée sur le même socle que Digiinov Hmi
Digiinov Inspect repose sur le même socle technologique que Digiinov Hmi. Leur architecture modulaire permet de combiner des fonctionnalités d’automation, HMI, testing, vision et data pour apporter plus d’intelligence et d’autonomie à vos équipements.

À qui s’adresse Digiinov Inspect?
Digiinov Inspect a été créée pour des fabricants et utilisateurs de solution de tests et mesures qui souhaitent rapidement et sans expertise logicielle conséquente pouvoir opérer et maintenir leurs équipements de suivi de la qualité.